Dashboard Tab

The Dashboard tab displays the following metrics: 
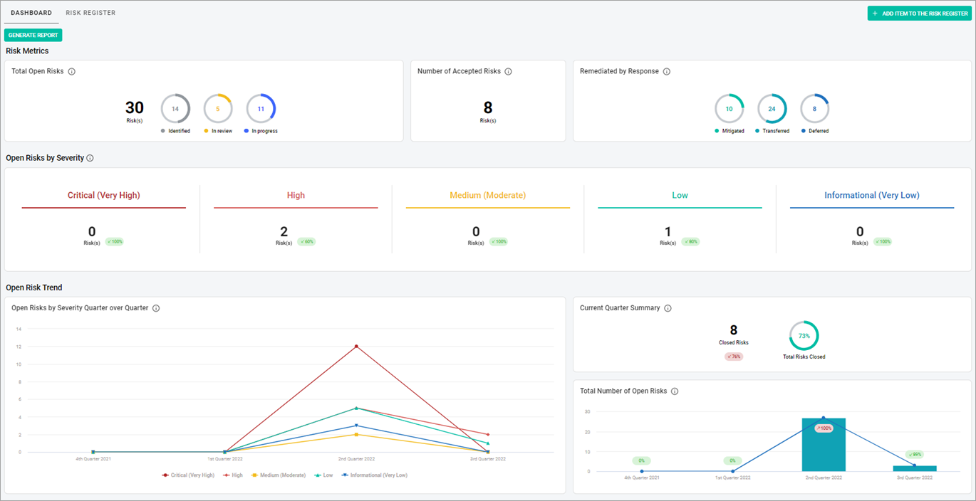
Risk Register dashboard

  • Risk Metrics
  • Open Risks by Severity
  • Open Risk Trend
  • Open Risks by Top 5 Categories
  • Top 10 Open Risk Items
  • Note: To get the data from the Risk Register dashboard in .pdf format, in the upper-left corner of the page, select the Generate report button. You will get the notification once the report is available for you to download. You can also download the report from the Reports Tab.

Related Topics

Risk Metrics

Open Risk Trend

Open Risks by Top 5 Categories

Top 10 Open Risk Items